Best Cequence Security Alternatives and Competitors
Explore top Cequence Security alternatives and competitors offering robust cybersecurity solutions to protect your business from evolving threats and vulnerabilities.

Bhagyashree
Jul 9, 2025
Cequence is a cybersecurity company that specializes in API and bot protection and delivers advanced defense, smooth integration and enterprise-grade threat mitigation capabilities.
Most of the users would like to explore other solutions during the decision making process. They usually compare multiple options based on ease of integration, deployment capabilities, customer support quality and product specific features. Understanding how other alternatives perform in these aspects can help you choose the right API Security solution that perfectly align with your security needs and long term security goals.
Looking for alternatives to Cequence? This blog explores the Top 10 Cequence security alternatives and the unique features each alternative offers.
Top 10 Cequence Security Alternatives and Competitors
Looking for options other than Cequence Security? Here are the Top 10 Cequence Security alternatives and competitors that offer strong API protection, easy setup, and effective threat detection. Explore these tools to find the right fit for keeping your APIs secure.
Akto.io
Akto.io is among the best API security platform which offers end-to-end protection such as API discovery, automated testing, posture management by integrating seamlessly into CI/CD pipelines with AI driven capabilities.

Image source: Akto
Features:
Automatically identifies external, internal, third-party, shadow and zombie API’s using over 50 traffic and code connectors.
Detects over 100 data types and supports custom data patterns for compliance alignments
Agentic AI has the ability to run over 1000+ tests within CI/CD workflows.
Constantly monitors threats, policy violations and API traffic to facilitate real time risk detection
Monitors misconfigurations, exposed APIs and sensitive data exposure with risk scoring.
Ideal for:
DevSecOps, engineering teams and enterprises that are looking to integrate security into their CI/CD pipelines such as shift-left practices and want to automate API testing before deployment.
Akamai API Security
Akamai is one of the well known company which specializes in CDN, Cloud and API security. Akamai API security discovers, audits, monitors and proactively secures API’s against sensitive data theft and abuse.

Image source: Akamai
Features:
Utilizes ML based detection to identify business logic abuse, automated attacks and credential leaks by instant edge block feature.
Identifies every API such as REST, GraphQL, SOAP, gRPC which includes shadow endpoints to reduce blind spots.
Continuous monitoring of API behavior, analyzes risk through anomaly detection, and historical data leak.
Akamai cloud connector allows zero touch deployment for rapid evaluation and blocking.
PCI-DSS compliant which offers built in protections and configurations.
Ideal for:
Enterprises having large API environments and security first teams looking for comprehensive API protection.
Apigee API Management
Apigee API management is a full lifecycle enterprise grade API management tool for designing, securing and deploying APIs.

Image source: Apigee
Features:
Offers real time analytics, usage metrics, latency/error tracking, alerting and developer engagement insights.
Conducts rate limiting, quotas, load balancing, caching and throttling.
Advanced security and governance through OAuth 2.0, JWT, API key policies and custom security policies
Manages authentication, authorization, traffic routing and transformations.
Allows creation of customizable hubs for API docs and key management.
Ideal for:
Hybrid multi-cloud environments, API first enterprises and teams that require deep insights.
Salt Security API Protection Platform
Salt security is one of the renowned API Security platform. It specializes in using AI/ML on cloud scale big data to identify, govern and protect APIs across build, deploy and runtime stages.

Image source: Salt Security
Features:
Continuously analyze API posture against GDPR, PCI, SOC2 and corporate policy
Automatically identifies all APIs shadow, REST, GraphQL and SOAP formats
Easily integrates with development workflows to scan and provide feedback
Utilizes context based intelligence to simplify posture gap evaluation and offer insights.
Gathers unusual behavioral patterns and identifies API attacks and business logic abuse.
Ideal for:
Large scale API environments, businesses with AI powered API use and DevSecOps companies that are looking AI powered API security.
Wallarm API Security Platform
Wallarm is a popular API security platform. It offers complete API and app security that allows full attack surface discovery, real time threat protection, behavior based response and CI/CD test automation across cloud native, hybrid and edge environments.

Image source: Wallarm
Features:
Offers real time analytics of malicious traffic and automated response via virtual patching and alerting.
Continuous security testing for OWASP top 10 vulnerabilities through pipeline integration and dynamic fuzzing without coding.
Automatically maps all APIs such as shadow, zombie endpoints by spotting sensitive data and risk scoring.
Utilizes ML behavioral analytics to detect and block bots, scraping, credential stuffing and Layer 7 DDoS
Validates request against OpenAPI specs and enforce automatic defense against BOLA attacks.
Ideal for:
Companies with diverse API environments, DevSecOps and Security powered enterprise looking for API and Application security.
42Crunch API Security Platform
42Crunch is among the well known API security platform that delivers complete spectrum API security platform that integrates seamlessly across API lifecycle from design and development to runtime. The platform also offers audit, micro firewall protection and conformance testing.

Image source: 42Crunch
Features:
Static analysis of OpenAPI definitions to identify more than 300 threats with instant scoring and feedback
IDE plugins, CI/CD pipeline support to embed API security early.
Proxy deployment on Kubernetes, ECS or on premise containers
Micro firewalls offers security through OpenAPI contracts, blocking non-compliant or malicious traffic.
Identifies suspicious behavioral patterns and vulnerabilities like BOLA/BFLA.
Ideal for:
Operations focused deployments, diverse API ecosystems, DevSecOps teams and developers who needs end-to-end API Security with advanced features.
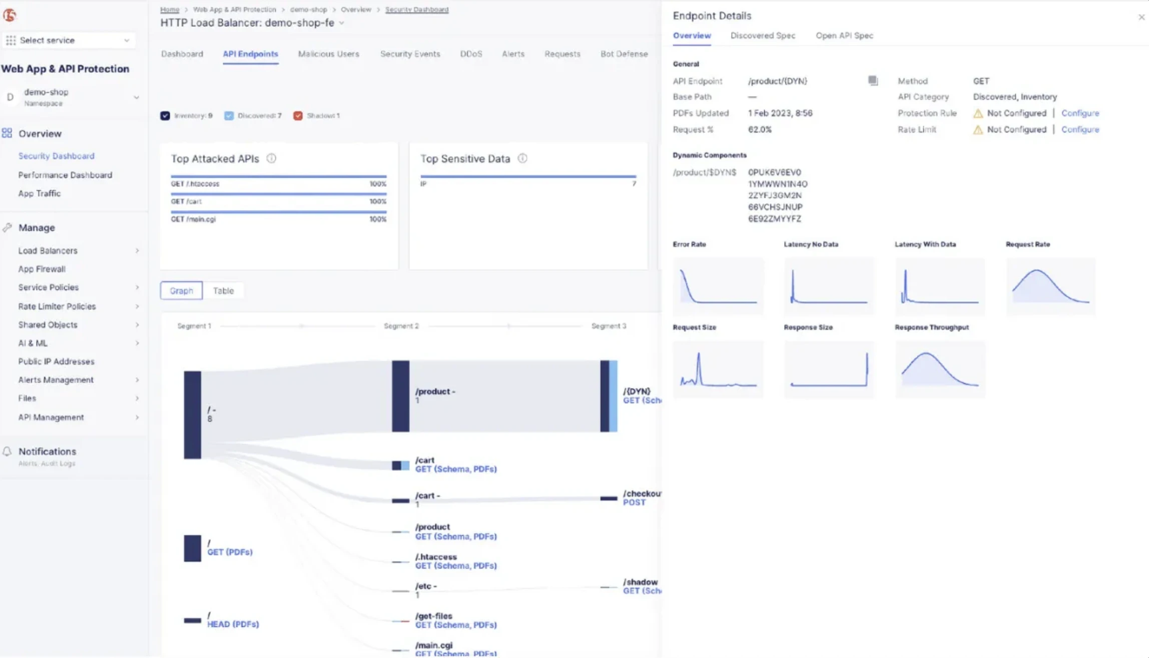
F5 Distributed Cloud API Security
F5 distributed cloud API security is one of the popular API security platform. It is a part of its WAAP suite and provides end-to-end API protection from build to runtime. The platform uses AI-Powered discovery, testing, monitoring and enforcement to provide security modern, distributed API ecosystems.

Image source: F5
Features:
Runs automated proactive API testing for OWASP top 10 vulnerabilities.
Discovers APIs from code to shadow endpoints.
Integrates spec - driven access control by restricting unrecognized endpoints and parameters.
Identifies PII and compliance relevant info such as PCI, HIPAA, GDPR, tagging and implementing rules to block data.
Utilizes ML to monitor API behavior, detect anomalies such as unauthorized access/ misconfigurations.
Ideal for:
DevOps, SecOps, and API driven enterprises managing high complexity and seeking regulatory complaint reliable API security.
Imperva API Security
Imperva API security is one of the established API security platforms. The platform delivers automated discovery, classification and protection to all APIs with continuous risk assessment, attack protection and integrated bot defense.

Image source: Imperva
Features:
Offers cloud managed or self managed modes with agent based and agentless deployments.
Bot protection and WAF to identify and mitigate automated attacks.
Classifies sensitive data flowing through APIs and implements control to prevent unauthorized exposure.
Detects vulnerabilities such as BOLA and restricts API specific abuse patterns that are aligned with OWASP Top 10.
Automatically discovers public, private and shadow APIs, tracks schema changes and evaluates risk based on payload
Ideal for:
Hybrid multi-cloud environments, compliance critical industries, enterprises with evolving API ecosystem.
Traceable API Security Platform
Traceable is well known API Security platform, it delivers context aware API security that conducts auto discovery and catalogs APIs, applies ML powered behavioral analytics and shift security left with testing.

Image source: Traceable
Features:
Continuously identifies all APIs and builds rich data catalog with risk scoring
Context aware pre production testing via integration with CI/CD pipelines
Centralized tracing data lake gathers API transactions, RBA, forensic threat hunting and monitoring dashboards.
Tracks sensitive data and detects data exfiltration patterns.
Utilizes machine learning for distributed tracing to detect OWASP Top 10 threats
Ideal for:
Gen AI and next gen application users, DevSecOps teams, and security, engineering teams.
APIsec
APIsec is focused on securing every API, everywhere by delivering automated continuous API security testing. It helps in saving manual testing time and reduces production risks.

Image source: APISec.ai
Features:
Continuous API discovery and cataloging
Automated API penetration testing that covers OWASP top 10 flaws
Integration into CI/CD pipelines and shift left focus
Produces compliance ready pen testing reports
Utilizes AI for false positive reduced detection, identifies issues like RBAC, BOLA, SSRF and other vulnerabilities.
Ideal for:
Large scale API environments, businesses with AI powered API use and DevSecOps companies.
Final Thoughts
Selecting the right cequence alternative depends on your priorities such as need for deep DevSecOps integration, behavioral analytics, next-gen GenAI defenses and API contract enforcement. Akto is a strong cequence alternative, it delivers AI-Powered API security with its industry first Agentic AI Suite for automated discovery, sensitive data protection, runtime defense and much more. It deeply integrates into CI/CD pipelines through which enables full lifecycle security and continuous posture management for modern AppSec teams.
Secure APIs effortlessly and Get Started with Akto Book a API Security demo today!
