
Akto Argus: Autonomous Runtime Guardrails & Unified Security for Cloud AI
Akto Argus delivers autonomous runtime guardrails and unified security for cloud AI, protecting GenAI apps, agents, and MCP servers in production.

Akash
Agentic AI in the cloud doesn’t fail at build time. It fails at runtime.
Teams are shipping GenAI apps, AI agents, and MCP servers faster than ever, often without a complete security assessment.
Once these systems are live in production, a new set of uncomfortable questions emerge:
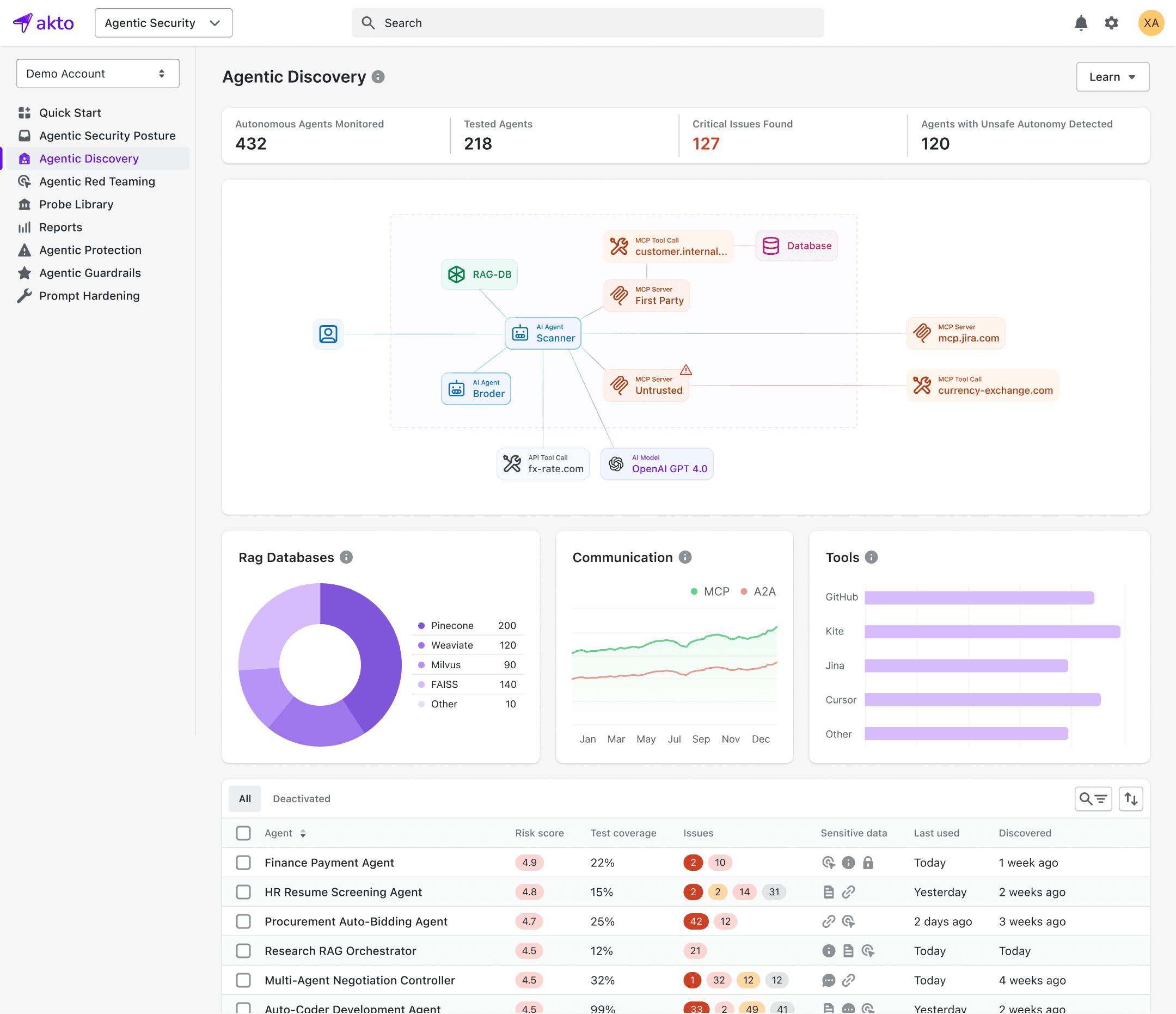
What AI agents are actually running in our cloud environment?
How many MCP servers are deployed in production and by which teams?
Are any of these systems under active attack right now?
Is a Bedrock-based internal agent silently exposing sensitive data to employees?
Most organizations don’t have clear answers. And that’s the problem.
If you don’t have visibility, you can’t govern.
If you can’t govern, you can’t stop runtime threats: prompt injection, data leakage, unsafe tool execution, or shadow AI deployments.
This is exactly what Akto Argus is built to solve.
The Reality: Cloud-Deployed AI Needs Runtime Security
Unlike traditional applications, cloud-based agentic systems:
Run continuously and autonomously
Accept natural language as an execution trigger
Invoke tools, APIs, and MCP servers dynamically
Change behavior based on prompts, context, and environment
Security controls that stop at design-time or pre-deployment aren’t enough.
What teams actually need is runtime visibility, continuous risk assessment, and real-time enforcement, directly in the cloud where these systems operate.
Introducing Akto Argus
Akto Argus is Autonomous Runtime Guardrails & Unified Security for cloud-deployed GenAI apps, AI agents, and MCP servers.
Argus brings together everything security teams need into a single solution:
Discovery of AI assets running in production
Continuous risk assessment as agents, tools, and prompts change
Runtime guardrails that define what agents can and cannot do
Active detection and blocking of threats while the agent is operating
All designed specifically for homegrown, cloud-native AI systems.
How Akto Argus Works
1. Discover What’s Running in Production
Argus continuously discovers AI assets deployed in your cloud environment, including:
MCP servers
GenAI applications

You get a clear, centralized view of what exists, where it’s running, and who owns it, eliminating blind spots and shadow deployments.
You can’t govern what you can’t see. Argus makes runtime AI visible by default.
2. Continuously Assess Risk as Things Change
Agentic systems are dynamic by nature. Prompts evolve. Tools change. MCPs get updated.
Argus continuously evaluates risk as these changes happen, ensuring your security posture reflects current runtime behavior, not a point-in-time snapshot.

Security teams can understand:
Which agents carry higher risk
Where sensitive data exposure is likely
How changes impact overall AI security posture
3. Enforce Runtime Guardrails
Visibility alone isn’t enough. Control has to happen during execution.
With Akto Argus, you define runtime guardrails that control agent behavior in production:
What actions an agent is allowed or denied
What data it can access or expose
Which tools and MCPs it can invoke
What categories, topics, or outputs are restricted

These guardrails are enforced while the agent is operating in production, not after something goes wrong.
4. Detect and Stop Threats in Real Time
Argus actively monitors agent execution to detect and block threats such as:
Prompt injection and instruction override attempts
Sensitive data leakage
Unsafe or unintended tool execution
Malicious or malformed MCP interactions

Threats are stopped during execution, before they reach users or downstream systems.
Secure Agentic AI at Runtime
GenAI isn’t waiting for perfect controls. And your security program can’t either.
With Akto Argus, teams can confidently deploy and run cloud-based agentic AI, with real-time visibility, governance, and protection built in.
Ready to see Akto Argus in action? Schedule a demo here
Important Links
Experience enterprise-grade Agentic Security solution

